Электромобиль из запорожца для села

Автор Vladimir Gribov, 03 Июль 2013 в 18:49

« назад - далее »

0 Пользователи и 1 гость просматривают эту тему.

NUBITO

Шунт из нихрома? Фига. Я для таких целей применяют шунты от счетчиков электроэнергии. Купить/свинтить не проблема, цена копеечная, точные и готовые к работе. Ну и потерь на нём не много, а потери это нагрев, нагрев это повышенное сопротивление, сопротивление это изменение параметров шунта и некорректная работа контроллера.

Stelsrider

 Я поэтому искал заводские, там спецсплав и с нагревом они не сильно меняют сопротивление, ТКС самый низкий, 0,01-0,05.
Нихром тоже имеет ТКС 0,1, что тоже приемлемо. Все остальные доступные материалы ТКС имеют выше на порядок.   

владимиррр

Цитата: NUBITO от 12 Фев. 2016 в 13:18
Шунт из нихрома? ...Ну и потерь на нём не много, а потери это нагрев, нагрев это повышенное сопротивление, сопротивление это изменение параметров шунта и некорректная работа контроллера.
Потери в шунте определяются не шунтом,а параметрами микросхемы,т.е. диапазоном входного сигнала с датчика тока,необходимого для её нормальной работы.
Нихром в шунте,его нагрев и вследствии этого повышение сопротивления шунта,на мой взгляд это благо.Если это  происходит,значит идет перегруз двигателя,микросхема  автоматом снизит ток двигателя.
ЭЛЕКТРОМОБИЛЬ.ВСЕ СХЕМЫ НА 33 Странице темы:
https://electrotransport.ru/index.php?topic=18638.576#topmsg

NUBITO

Берите шунты от счетчиков, самое то. До 50-80а подходят нормально, хотя ещё от самого шунта зависит. Я тут снимал со счётчика шунт, но имел сопротивление 680мкОм и на 50а даст 1.7вт потерь и минимальный ТКС.

Цитата: владимиррр от 11 Фев. 2016 в 06:00
Цитата: Stelsrider от 10 Фев. 2016 в 20:42
У меня еще вопрос. На какой ток расчитана силовая часть Вашей схемы, просто у Вас шунт всего на 10 А, а вот к примеру если брать мощный мотор и ток ампер на 100, не будет ли нагреваться шунт? Я вот хочу приспособить схему под ДС 3.6, есть шунт ампер  на 100, не получится ли его как-то приспособить?
При пике тока.на шунте мах 1 вольт.Номинал раза 2-3 меньше.Можно уменьшить мах на шунте заданием от газа,только уменьшится помехозащищенность схемы.
если шунт 100а 75 мв,то ток пиковый будет 1в/0,075*100=1300 а.Если средний ток 50 а.то мощность на этом шунте 50*0,0375=1,8 вт.
А если взять 10а 75 мв,то при 50 а.мощность на шунте 50*0.075*5=18.75 вт
Будет греться,выдержать должен.

Вот тут вы ошиблись. 50*50*0.075=187.5 Вт
Такого шунт точно не выдержит, да и вообще перебор это)))

владимиррр

#220
На 100 амперном шунте при 50 амперах будет 0.075/2=0.0375 вольта.Теперь умножаем ток 50 ампер на это напряжение,получаем мощность на шунте:50*0.0375=1.875 вт.
На 10 амперном при токе в 50 а напряжение будет 0.075*5=0.375 вольта.
Теперь мощность 50а*0.375 v=18.75 вт
ЭЛЕКТРОМОБИЛЬ.ВСЕ СХЕМЫ НА 33 Странице темы:
https://electrotransport.ru/index.php?topic=18638.576#topmsg

graf2014

владимир обычно используют поливики в качестыва драйвера

NUBITO

[user]владимиррр[/user], ой, мой косяк))

владимиррр

Цитата: NUBITO от 12 Фев. 2016 в 19:19
[user]владимиррр[/user], ой, мой косяк))
Бывает.В принципе мы неправильно подошли к вопросу,как бы на основе рассуждений.
Давайте по научному.
Найдём сначала сопротивление этих шунтов:
Шунт 100А,75 мв.Очевидно,что сопротивление его R=U/I=0.075v/100a=0.00075 Ом.
Шунт 10А,75 мв. R=0.075v/10а=0.0075 Ом.
Теперь найдем мощность,рассеиваемую на этих шунтах при токе 50А.
N=квадрат тока*сопротивление=I*I*R
Шунт 100А: N=50*50*0.00075=2500*0.00075=1.875 вт.
Шунт 10A:    N=50*50*0.0075=18.75 вт.
ЭЛЕКТРОМОБИЛЬ.ВСЕ СХЕМЫ НА 33 Странице темы:
https://electrotransport.ru/index.php?topic=18638.576#topmsg

sykt

Цитата: Rus25 от 06 Фев. 2016 в 17:29
Цитата: владимиррр от 06 Фев. 2016 в 17:10
Ребята,а что схему нельзя было выложить?И по обсуждали бы дружненько,а так засорение темы и ничего более.
Так схема стандартная..обычная..на тл.

Только с драйвером и мосфетами.
Схема моя. Беспокойство по поводу звуковой частоты имеет место, но звучит не громко, еле слышно на 3 кВт двигателе.  В таком виде схема работала только в лабораторных условиях. Просьба отписаться что получится при натурных испытаниях.

На реальном электромобиле работает без токовой защиты.
Сайт популяризации технического творчества: http://samodelkin.komi.ru/index1.html

Серик

Здравствуйте, уважаемый sykt!
Я собирал шим  по Вашей схеме в 2013 г., силовая была выполнена на 5 шт. 3205, пытался тронуть с места застрявший в грунте от долгого стояния электропогрузчик г/п 1 т., с родным тяговым аккумулятором, т.е. полная масса была порядка 2400 кг,  токовая защита не была настроена, поставил амперметр с батареи на шим с 2-мя в параллель 200А шунтами на их родной амперметр на шкалу 200А, реверс подключил контакторный, двигатель 3,5кВт 40В., несколько раз задавал педаль газа до 100А(200А?), колеса крутанулись, но погрузчик не вылез, потом , надеясь что вытащу , даванул до конца, стрелка подлетела к 200 по шкале (400А?) и замолкло все, посмотрел шим сзади, транзисторы сгорели.
Поднял переднее колесо ( ведущий мост передний ), поменял транзисторы - поставил всего 2 шт. 3205 и крутил так шимом на весу-все работало нормально, затем при резком реверсировании снова шим сгорел. После этого шим не делал больше.
Но в голове держу, если появится подобный вариант с реверсированием ( типа якорь шунтируется диодом, а полюса при реверсировании меняются на обмотках, при реверсировании на полюсах диода появляется напряжение,  и спадает, пока напряжение  не спадёт, задатчик не открывается-?) то попробую ещё раз собрать ради интереса.
Спасибо Вам за схему.

владимиррр

Вылеты ключей на перегрузке нередко явление.И у меня бывало.Пожалуй первая причина,транзисторы не рассчитаны на длительный перегруз.Да,одиночные,пиковые ,причем короткие импульсы они выдерживают,что заявлено,а номинал как правило раза в 3 меньше,вот и горят на перегрузе.Ну ещё и надо предусмотреть эффективное токоограничение,правильно подобрать шунт.На перегрузе могут и щетки искрить,для ключей,если запас по напряжению мал,тоже опасно.Резистор параллельно двигателю уменьшит искренние,но если повышенное,вряд ли  спасёт,надо его ещё меньше,а это перерасход эл. энергии.Гасить искры от плохого контакта может и емкость,тогда от неё надо защищать ключи,без дросселя никак.
ЭЛЕКТРОМОБИЛЬ.ВСЕ СХЕМЫ НА 33 Странице темы:
https://electrotransport.ru/index.php?topic=18638.576#topmsg

sykt

Цитата: Серик от 13 Фев. 2016 в 12:43
..... надеясь что вытащу , даванул до конца, стрелка подлетела к 200 по шкале (400А?) и замолкло все, посмотрел шим сзади, транзисторы сгорели.
......
Без защиты ездить стрёмно. У меня два электромобиля и везде ШИМы без защиты. Приходится быть очень осторожным. На втором, на "Кузе" был случай, засохли подшипники. Очень тяжело крутился ротор. Так на том двигателе спалил шесть контроллеров, пока не догадался двигатель разобрать. Горели в время трогания. Когда ротор вращается, токи уже не столь значительные, транзисторы выдержат. На застопоренном роторе токи вообще сумашедшие.
Сайт популяризации технического творчества: http://samodelkin.komi.ru/index1.html

Stelsrider

#228
Цитата: владимиррр от 10 Фев. 2016 в 16:58
:kidding:
Цитата: Stelsrider от 10 Фев. 2016 в 14:34
День добрый! Не подскажите как получить из Вашей схемы ШИМ напряжения, что нужно поменять? На велике делал ШИМ на 555 схеме, но у нее диапазон регулировок низкий. Снизу он не отключается полностью. Да и защит нет никаких.
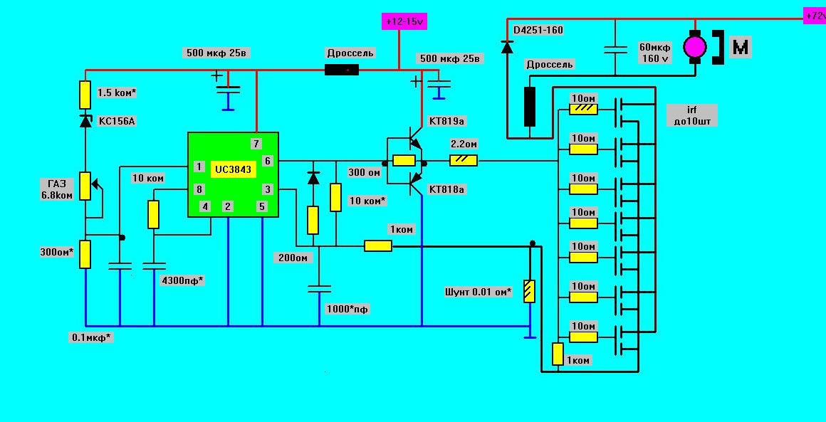
Схема.ШИМ НАПРЯЖЕНИЯ. будет такая.заодно нарисовал силовую на полевиках.Можно настроить нужный шим без силового питания.Боюсь емкость в цепи обратной связи придется увеличить (нога 3 микросхемы).поэтому быстродействие обратной связи по току может уменьшится.
Схема с шим напряжения требует проверки,настройки,в таком виде давно делал.На входе 1 микросхемы напряжение задания от педали газа не должно резко меняться,нужно ставить большие конденсаторы.

Владимир еще вопрос. По поводу стабилитрона, если использовать д814В (10 В) или на 12 В(китайский), какого номинала резистор надо взять? Или как его расчитать? По моим подсчетам получилось 400 Ом для 10 В стабилитрона, если неправ поправьте.
И еще можно ли на питание схемы использовать одну (Две) кренку LM7815?  Хочу использовать 10 шт irf640 n. Меня интересует ток затвора. Спасибо за ответы.

владимиррр

#229
Если питание на управление будет 15 вольт,тогда на 10-12 вольт стабилитрон должен пойти.Возможно газу чуть чуть не хватит уменьшите резистор над ним .
Как у любых irf y этих транзисторов вх.сопротивление затвора очень большое,практически бесконечность.Ток нужен только на заряд и на разряд вх. емкостей затворов,поэтому источник питания для управления мощный не нужен.Сам тоже думал их поставить,тоже штук десять,Если эти,у меня мах.  потянут 90 ампер,не выдержат на перегрузках,то наверно поставлю irf 640.
Stelsrider,советую сделать токовое управление,это проще и защита силовых ключей лучше,только на печатке платы управления цепочки для управления по напряжению предусмотрите,если токовое не понравится,сделаете другой вариант без переделки платы.
ЭЛЕКТРОМОБИЛЬ.ВСЕ СХЕМЫ НА 33 Странице темы:
https://electrotransport.ru/index.php?topic=18638.576#topmsg

Stelsrider

Я хотел питать схему от 24 В через кренку, чтобы не сильно зависеть от просадки батареи. Но вы пременили мощные БПТ на раскачку и поэтому у меня возникли сомнения, ведь выход  кренки всего 1-1,5 А. А можно применить КТ814,815?
А если питание делать на 12 В и применять 10 В стабилитрон, как быть с резистором (тот что 1,5К)?
В качестве переменного резистора использую ДПДЗ ВАЗ, но у него сопротивление 5 Ком. Не скажется ли его применение на качестве регулировки и какими элементами обеспечить 100 % изменение оборотов?

владимиррр

#231
Цитата: Stelsrider от 15 Фев. 2016 в 09:52
Я хотел питать схему от 24 В через кренку, чтобы не сильно зависеть от просадки батареи. Но вы пременили мощные БПТ на раскачку и поэтому у меня возникли сомнения, ведь выход  кренки всего 1-1,5 А. А можно применить КТ814,815?
А если питание делать на 12 В и применять 10 В стабилитрон, как быть с резистором (тот что 1,5К)?
В качестве переменного резистора использую ДПДЗ ВАЗ, но у него сопротивление 5 Ком. Не скажется ли его применение на качестве регулировки и какими элементами обеспечить 100 % изменение оборотов?
Переменный резистор можно и 5 ком.возможно придется сильнее поджать на общий выход 1 микросхемы.т.е. уменьшить 300 ом (возможно это будет уже 270 ом).Это нужно будет сделать.если на выходе 6 есть импулься даже  при мин. газа (без силового питания можно определить).
КТ814,815 скорее всего потянут.Более мощные на потребление не должны влиять.А что Вы вокруг,да около стабилитрона этого?Если нет кс156а,поставьте два кс 133а последовательно,или кс147а с диодом маломощным любым последовательно.Можно вообще стабилитроны не ставить,а снижение газа до нуля ниже какого то значения питания,добиться увеличением верхнего резистора 1.5 к.Но это уже трудней будет настроить,надо же еще и максимум газа обеспечить при нормальном питании.
На все управление 1 А в управляющей части более чем достаточно,думаю для всего управления с полевиками, и полампера среднего тока будет достаточно.

ЭЛЕКТРОМОБИЛЬ.ВСЕ СХЕМЫ НА 33 Странице темы:
https://electrotransport.ru/index.php?topic=18638.576#topmsg

Stelsrider

Цитата: владимиррр от 15 Фев. 2016 в 16:17
А что Вы вокруг,да около стабилитрона этого?Если нет кс156а,поставьте два кс 133а последовательно,или кс147а с диодом маломощным любым последовательно.Можно вообще стабилитроны не ставить,а снижение газа до нуля ниже какого то значения питания,добиться увеличением верхнего резистора 1.5 к.Но это уже трудней будет настроить,надо же еще и максимум газа обеспечить при нормальном питании.
На все управление 1 А в управляющей части более чем достаточно,думаю для всего управления с полевиками, и полампера среднего тока будет достаточно.
Да вот хотел без стабилитрона, но не знаю как скажется его отсутствие на управление. Спасибо за дотошное разъяснение, в схемотехнике слабовато разбираюсь.

владимиррр

Ещё насчёт irf 640,да они могут отдать ампер 10,но не 18,как заявлено,значит от 10 штук мах 100 ампер получим.Лучше токовую ограничит этими 100 амерами.
Еще лучше к мах тока,если есть сомнения ,приближаться потихоньку,сначала шунт с большим сопротивлением,затем потихоньку его уменьшать,наблюдая за нагревом транзисторов,тягой необходимой и вовремя остановиться.
ЭЛЕКТРОМОБИЛЬ.ВСЕ СХЕМЫ НА 33 Странице темы:
https://electrotransport.ru/index.php?topic=18638.576#topmsg