Электромобиль из запорожца для села

Автор Vladimir Gribov, 03 Июль 2013 в 18:49

« назад - далее »

0 Пользователи и 2 гостей просматривают эту тему.

Stelsrider

Цитата: владимиррр от 05 Март 2016 в 10:49
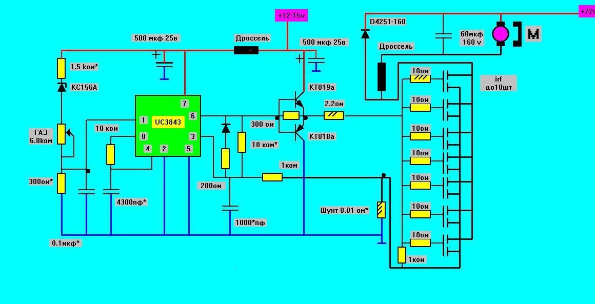
У меня 40 кГц.Если частоту считать по формуле f=1/т=1/(0.7*R*C),то получается 43 кГц (R 10 ком, С 3300 пф)
Если с=5000пф,то f=28 кГц.
Тогда я неправильно написал, у меня с=4700 пф. и я брал t=RC. По Вашей формуле частота у меня 30 кГц.
[user]владимиррр[/user], а что скажете по поводу снижения частоты до 15-20 кГц. Кроме появления звона чем еще череваты подобные действия?

владимиррр

#307
Цитата: Stelsrider от 05 Март 2016 в 22:13
Цитата: владимиррр от 05 Март 2016 в 10:49
У меня 40 кГц.Если частоту считать по формуле f=1/т=1/(0.7*R*C),то получается 43 кГц (R 10 ком, С 3300 пф)
Если с=5000пф,то f=28 кГц.
Тогда я неправильно написал, у меня с=4700 пф. и я брал t=RC. По Вашей формуле частота у меня 30 кГц.
[user]владимиррр[/user], а что скажете по поводу снижения частоты до 15-20 кГц. Кроме появления звона чем еще череваты подобные действия?
Если бы Вы не отклонялись от с схемы,сделали бы с дросселем и конденсатором,не нужно было ничего придумывать.У меня ведь работает,ролик же видели с мощным двигателем 11квт,на возбуждении вместо 110 в,было меньше 1 вольта,на осцилографе видели шим,токоограничение сначала давало только 50% шим,двигатель разогнался,ток уменьшился и 100% шим стал,токи были в двигателе 30 ампер не меньше,мог бы и больше шунтом сделать,рано ещё,итак блок питания подпалил малость,там киловатт наверно шёл с 500вт транса.
У меня по транзисторам ничуть не лучше положение,также до 100 ампер больше не рассчитываю.Остальное напряжением брать,или ездить потихоньку,меня в деревне скорость велосипеда устраивает.
Если бы вы эксперимент с ездой провели чисто,я бы уверен был,что 20А шунт самое то,а Вы газ свернули,обратную связь отключили.
Короче я бы посоветовал начать заново.В схеме на 1 ноге 300 Ом,или близко к нему,стабилитрон кс156а,на 3 ноге конденсатор 3300 ,на 4 ноге 4700.Шунт из нихрома,покрутите шуруповерт.Важно,чтобы была плавная регулировка во всем диапазоне от нуля до мах.Если резко набирает скорость,а обратно скорость снижает плохо,нужно шунт больше для ЭТОГО двигателя.На мах оборотах на 2.2 ом должно 13 вольт,при мин. газа 0 вольт на 2.2ом двигатель стоит,никакого писку не должно быть.
Когда шуруповерт работает нормально,газ настроен правильно,можно и к машине переходить,но уже ничего в газе трогать не надо,только с шунтом работать,начать с 10 амперного,уменьшать его сопротивление,Добиться регулирования на нейтрали,сейчас коробка не меньше 10 ампер будет кушать на 72 вольтах.Причём меряйте на 2.2 ома на мах оборотах,если 13 вольт нет,двигатель не развивает мах. оборотов,транзисторы не греются,можно шунт уменьшать подсоединением к нему нихромовых ниточек.
Если что не получаеться,отписывайтесь.
На 20 амперном шунте машина у Вас должна быть шустрой,но подойти к нему надо аккуратно,возможно предел будет на 15 амперном,надо смотреть по нагреву транзисторов.
Не забывайте про свинец,надо их зарядить до 14.2 вольта сначала,на мах. на нейтрали посмотрите не падает ли напряжение.
ЭЛЕКТРОМОБИЛЬ.ВСЕ СХЕМЫ НА 33 Странице темы:
https://electrotransport.ru/index.php?topic=18638.576#topmsg

sykt

Цитата: владимиррр от 04 Март 2016 в 22:14
Если по проще сказать,то:
контроллер тока _задаем ток двигателя задатчиком (газом).А ток,это момент двигателя,т.е мы задаем момент тяги.
Контроллер напряжения_задаем задатчиком напряжение на двигателе в виде ШИМ.Поскольку без защиты по току  никак нельзя на электромобиле,здесь как минимум нужна ещё хотя бы пороговая защита по току.
Контроллер мощности_Задаем и напряжение и ток,т.е. задатчик определяет и напряжение,и ток.
Регулятор скорости отсутствует.
Возьмём конкретный пример: Мой регулятор какой ?
Сайт популяризации технического творчества: http://samodelkin.komi.ru/index1.html

владимиррр

На 99% могу сказать что обычный шим регулятор,обратных связей не видно,т,е шим напряжения,т,е тупо гонится шим на двигатель и едем.
Если транзисторы  силовые выдержат ток,равный напряжение питания/активное сопротивление двигателя,все будет прекрасно.Если нет,то грохнуться при первом хорошем перегрузе.
Ещё ключи могут щелкнуть от искрения в якоре от щеток,без дросселя и конденсатора от этого трудно защититься.
ЭЛЕКТРОМОБИЛЬ.ВСЕ СХЕМЫ НА 33 Странице темы:
https://electrotransport.ru/index.php?topic=18638.576#topmsg

sykt

Цитата: владимиррр от 07 Март 2016 в 21:34
....... обычный шим регулятор,обратных связей не видно,т,е шим напряжения,т,е тупо гонится шим на двигатель ......
Что надо сделать с ним, чтобы превратился в токовый регулятор ?

Добавлено 07 Мар 2016 в 22:04:15

Цитата: владимиррр от 07 Март 2016 в 21:34
Ещё ключи могут щелкнуть от искрения в якоре от щеток,без дросселя и конденсатора от этого трудно защититься.
Последнее время в параллель резистору R16 ставлю емкость 10 нф. Для контроллера нагрузка не велика,
а высокочастотную составляющую закоротит на себе.

Хочу по примеру Михалыча ставить дроссель между контроллером и двигателем. У него на железе сечением 9 кв.см. намотано 10 витков сечением 50 кв.мм.
Сайт популяризации технического творчества: http://samodelkin.komi.ru/index1.html

RommT

Если не ошибаюсь от дросселя будет толку больше если влючить его во внутрь цепи диода как Владимир предлагает, а то на транзисторы будут ещё и выбросы этого самого дросселя действовать. Сделал дроссель на 20 кольцах феррита 31х19х7, сечение 8,4см2, три витка 25мм2, индуктивность 240мкГн, в насыщение будет уходить? Толк от такого хоть какой-то будет?
Говей МСМ5 14" - железный сейф на колёсике
электро-Ока
Самовар с подвесным МК - 6кВт на киловаттнике

владимиррр

Цитата: RommT от 07 Март 2016 в 23:41
Если не ошибаюсь от дросселя будет толку больше если влючить его во внутрь цепи диода как Владимир предлагает, а то на транзисторы будут ещё и выбросы этого самого дросселя действовать. Сделал дроссель на 20 кольцах феррита 31х19х7, сечение 8,4см2, три витка 25мм2, индуктивность 240мкГн, в насыщение будет уходить? Толк от такого хоть какой-то будет?
У меня дроссель сейчас 1000 мм.кв.,витков 25 толстого провода,Лучше рассчитать,чтобы сердечник в насыщение не уходил,иначе если перегруз,а он в насыщении,ток лавиной попрет через ключи,мах будет Uпит/Rдвиг,обратная связь сработает,но ключи не успеют закрыться и целыми останутся,если рассчитаны на этот ток.
Можно дроссель взять поменьше,например 500 мм.кв,а витки взять раза в 2 меньше,тогда току надо в 2 раза больше,чтоб дросселю уйти в насыщение.Тут есть тоже минус,уменьшается потокосцепление,дроссель становится менее эффективен.Выход и тут есть,мотать обмотку несколькими изолированными нитками.
Про выбросы с двигателя и дросселя: у меня их видно,когда импульс заканчивается,он выше напряжения питания,но благодаря диоду параллельно двигателю и дросселю,энергия уходит на поддержание тока двигателя,т.е в механическую.Есть резон поставить диод ещё параллельно транзисторам,полевикам это не надо,там они уже есть.Этот диод нужен при открывании ключей,што бы защититься от противо-ЭДС и колебаний.
Ещё делают цепочки на входе ключей:открытие медленное (ток то с нуля возрастает),закрытие ключей быстрое (ток большой).вот здесь есть такая цепочка.В моей схеме такая цепочка не помешала бы,ну и диод параллельно транзисторам.
http://samodelkin.komi.ru/electron/shim6.html
ЭЛЕКТРОМОБИЛЬ.ВСЕ СХЕМЫ НА 33 Странице темы:
https://electrotransport.ru/index.php?topic=18638.576#topmsg

владимиррр

#313
Цитата: sykt от 07 Март 2016 в 22:01
Цитата: владимиррр от 07 Март 2016 в 21:34
....... обычный шим регулятор,обратных связей не видно,т,е шим напряжения,т,е тупо гонится шим на двигатель ......
Что надо сделать с ним, чтобы превратился в токовый регулятор ?
Посмотрите эту http://samodelkin.komi.ru/electron/shim6.html
На ТЛ не разбирал как,мне нет необходимости,с моей микросхемой можно сделать что угодно,даже всю электронику электромобиля.

Добавлено 07 Мар 2016 в 22:04:15

Цитата: владимиррр от 07 Март 2016 в 21:34
Ещё ключи могут щелкнуть от искрения в якоре от щеток,без дросселя и конденсатора от этого трудно защититься.
Последнее время в параллель резистору R16 ставлю емкость 10 нф. Для контроллера нагрузка не велика,
а высокочастотную составляющую закоротит на себе.
От ёмкости проводов и самого двигателя стараются защититься,а Вы добавляете

Хочу по примеру Михалыча ставить дроссель между контроллером и двигателем. У него на железе сечением 9 кв.см. намотано 10 витков сечением 50 кв.мм.
Любой дроссель улучшит ситуацию,правда силовым диодом надо охватить и его ,как у меня.
Одно но: если дроссель уходит в насыщение от больших токов,защитные функции его уменьшаются,уменьшается и количество энергии,которую он сможет запасти во время импульса,а затем выбросить в паузе в двигатель.
ЭЛЕКТРОМОБИЛЬ.ВСЕ СХЕМЫ НА 33 Странице темы:
https://electrotransport.ru/index.php?topic=18638.576#topmsg

владимиррр

#314
Цитата: Stelsrider от 05 Март 2016 в 22:13
Цитата: владимиррр от 05 Март 2016 в 10:49
У меня 40 кГц.Если частоту считать по формуле f=1/т=1/(0.7*R*C),то получается 43 кГц (R 10 ком, С 3300 пф)
Если с=5000пф,то f=28 кГц.
Тогда я неправильно написал, у меня с=4700 пф. и я брал t=RC. По Вашей формуле частота у меня 30 кГц.
[user]владимиррр[/user], а что скажете по поводу снижения частоты до 15-20 кГц. Кроме появления звона чем еще череваты подобные действия?
На 4 ногу 0.01мкф,возможно греться полевики будут меньше,но появиться звуковые частоты.Вот тут,такой токовый регулятор.Средний ток уменьшиться,надо будет уменьшать сопротивление шунта,либо в обратной связи на 3 ноге увеличить конденсатор до 0.01 МКФ,что ухудшит защитную функцию.
http://samodelkin.komi.ru/electron/shim6.html
ЭЛЕКТРОМОБИЛЬ.ВСЕ СХЕМЫ НА 33 Странице темы:
https://electrotransport.ru/index.php?topic=18638.576#topmsg

sykt

Цитата: владимиррр от 08 Март 2016 в 08:32
Что надо сделать с ним, чтобы превратился в токовый регулятор ?

Посмотрите эту http://samodelkin.komi.ru/electron/shim6.html
На ТЛ не разбирал как,мне нет необходимости,с моей микросхемой можно сделать что угодно,даже всю электронику электромобиля.
Эту схему тоже расцениваю как генератор ШИМа с ограничетелем тока. Т.е. реально регулятор мощности на двигателе.

Добавлено 08 Март 2016 в 19:27

Цитата: владимиррр от 08 Март 2016 в 08:32

От ёмкости проводов и самого двигателя стараются защититься,а Вы добавляете

В Вашей схеме тоже обнаружил конденсатор 60 мкф.

Сайт популяризации технического творчества: http://samodelkin.komi.ru/index1.html

владимиррр

 sykt,конденсатор в нагрузке без дросселя нельзя
ЭЛЕКТРОМОБИЛЬ.ВСЕ СХЕМЫ НА 33 Странице темы:
https://electrotransport.ru/index.php?topic=18638.576#topmsg

sykt

Идея конденсатора: замыкание на себе только ВЧ составляющей, остальное отправляется на диод. Поэтому конденсатор малой емкости 10 нф. А то что дроссель надо ставить, так в этом согласен. Михалыч в убедил лет 6-7 назад.
Сайт популяризации технического творчества: http://samodelkin.komi.ru/index1.html

владимиррр

Цитата: sykt от 08 Март 2016 в 20:06
Идея конденсатора: замыкание на себе только ВЧ составляющей, остальное отправляется на диод. Поэтому конденсатор малой емкости 10 нф. А то что дроссель надо ставить, так в этом согласен. Михалыч в убедил лет 6-7 назад.
Хорошая идея:ёмкость проводов,плюс межвитковые ёмкости в двигателе,ну и плюс Ваша идея,и все это в нагрузке на ключах повисло,ограничение для короткого импульса одно - шунт,да внутреннее сопротивление батарей и ключей,ну и посчитайте какой ток в импульсе.
ЭЛЕКТРОМОБИЛЬ.ВСЕ СХЕМЫ НА 33 Странице темы:
https://electrotransport.ru/index.php?topic=18638.576#topmsg

sykt

Цитата: владимиррр от 10 Март 2016 в 15:04
....  и посчитайте какой ток в импульсе.
Не думаю, что энергия запасенная в паразитных ёмкостях имеет значительную величину, к тому же время открытия транзистора не менее 120 нс. Рассосется та энергия не заметно.
(Но полезность дросселя в цепи нагрузки считаю несомненной)
Сайт популяризации технического творчества: http://samodelkin.komi.ru/index1.html

владимиррр

#320
Сделал педаль газа на ИК-лучах.Пока настроил на выходе напряжение от 2-х до 4-х вольт,должно для моего контроллера подойти.Фотодиод,марку не запомнил,т.к. дали аналог,то что хотел,не было,но работает хорошо.Светодиод марки АЛ107Б !!!(запамятовал,в схеме ошибка).Позже фото педали еще будет.
В самом начале хода педали срабатывает микрик и включает контактор силового питания (для безопасности на случай пробоя ключей).

ЭЛЕКТРОМОБИЛЬ.ВСЕ СХЕМЫ НА 33 Странице темы:
https://electrotransport.ru/index.php?topic=18638.576#topmsg

sykt

Сайт популяризации технического творчества: http://samodelkin.komi.ru/index1.html

владимиррр

#322
Цитата: sykt от 13 Март 2016 в 20:33
Стрелочки в схеме правильно нарисованы?
Да,правильно.
Ещё есть желание попробовать на дросселе из двух половинок с зазором сделать.Подходящие ферриты надо подыскать,схема сложнее не будет,а вот надёжность должна быть выше и нужный диапазон настроится лучше.Как то экспериментировал с дросселем,как зазор на индуктивность влияет,должно получиться.
ЭЛЕКТРОМОБИЛЬ.ВСЕ СХЕМЫ НА 33 Странице темы:
https://electrotransport.ru/index.php?topic=18638.576#topmsg

sykt

Цитата: владимиррр от 14 Март 2016 в 07:40
Ещё есть желание попробовать на дросселе из двух половинок .....
Если только с познавательной целью, а так лучше использовать стандартные автомобили от дроссельной заслонки
или импортные педальные потенциометры.
Сайт популяризации технического творчества: http://samodelkin.komi.ru/index1.html