Электромобиль из запорожца для села

Автор Vladimir Gribov, 03 Июль 2013 в 18:49

« назад - далее »

0 Пользователи и 1 гость просматривают эту тему.

Stelsrider

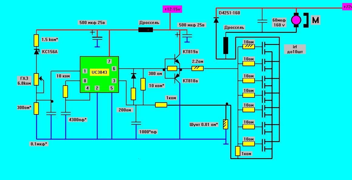
День добрый. Соединил  сегодня схему управления с силовой частью.

Опять испытал с лампочкой 5Вт 12В. Регулировка есть, можно даже интенсивность накала регулировать, диапазон маловат. Подлнял напряжение питания до 20 В на входе, кренка выдает почти 15 В под нагрузкой. Заменил лампу моторчиком от центрального замка ВАЗ. Все работает, обороты регулируются. При входном питании 14 В под нагрузкой, на затворе относительно земли 12 В.     

Stelsrider


Испытал с двигателем шуруповерта интерскол на 14,4 В. Мощность 85 Вт. Напряжение питания с выхода зарядника 19 В.
Работает без силового диода и не подключен конденсатор в цепь питания. Дросселя как видите тоже нет. С такой нагрузкой думаю не критично. Дальше буду пытать его ДС 3.6. 
Надо еще придумать корпус. Радиатор 16х9 см в основании. 10 ребер по 1,5 см высотой.   

владимиррр

#254
Цитата: Stelsrider от 19 Фев. 2016 в 15:35
День добрый. Соединил  сегодня схему управления с силовой частью.
Опять испытал с лампочкой 5Вт 12В. Регулировка есть, можно даже интенсивность накала регулировать, диапазон маловат. Подлнял напряжение питания до 20 В на входе, кренка выдает почти 15 В под нагрузкой. Заменил лампу моторчиком от центрального замка ВАЗ. Все работает, обороты регулируются. При входном питании 14 В под нагрузкой, на затворе относительно земли 12 В.     
Поздравляю.Если диапазона не хватает (напряжение на нагрузке не достигает напряжения питания),т.е ключи не открываются полностью.Может 2 причины:1-недостаточное напряжение на входе 1 микросхемы.Можно попробовать поставить стабилитрон на меньшее напряжение.
2 причина-шунт имеет большое сопротивление и ограничивает ток.
Как я понял Вы без дросселя в цепи  двигателя?Тогда не стоит проверять схему на короткое замыкание в нагрузке,скорее всего пыхнут ключи.С полноценной нагрузкой и батареей,шунт Вам на первое время нужно 10А,75 мв,скорее всего он устроит.И то аккуратно надо прибавлять газ.Шунт больший вряд ли транзисторы выдержат.
Не торопитесь,без диода-погибель будет ключам,ваше счастье,что напряжение мало.Ну что без дросселя-никаких конденсаторов в нагрузке-это Вы знаете думаю.
Шунт на 10 А,75 мв, если будет слишком сильно дергать двигатель(удары),это опасно для ключей,они ампер 100,больше вряд ли потянут,а этот шунт по расчетам может дать до 130А,возможно его нужно будет подточить,т.е увеличить сопротивление,ну и следить надо за температурой радиаторов  на ключах и диоде.
Дс 3.6 пробуйте с этим шунтом,который сейчас-потом увидите нужно другой или нет.
ЭЛЕКТРОМОБИЛЬ.ВСЕ СХЕМЫ НА 33 Странице темы:
https://electrotransport.ru/index.php?topic=18638.576#topmsg

sykt

Обнаружил странное включение стабилитрона КС156А. Это с какой целью сделано?

Сайт популяризации технического творчества: http://samodelkin.komi.ru/index1.html

Stelsrider

#256
Цитата: владимиррр от 19 Фев. 2016 в 16:56
Поздравляю.Если диапазона не хватает (напряжение на нагрузке не достигает напряжения питания),т.е ключи не открываются полностью.Может 2 причины:1-недостаточное напряжение на входе 1 микросхемы.Можно попробовать поставить стабилитрон на меньшее напряжение.
2 причина-шунт имеет большое сопротивление и ограничивает ток.
Как я понял Вы без дросселя в цепи  двигателя?Тогда не стоит проверять схему на короткое замыкание в нагрузке,скорее всего пыхнут ключи.С полноценной нагрузкой и батареей,шунт Вам на первое время нужно 10А,75 мв,скорее всего он устроит.И то аккуратно надо прибавлять газ.Шунт больший вряд ли транзисторы выдержат.
Не торопитесь,без диода-погибель будет ключам,ваше счастье,что напряжение мало.Ну что без дросселя-никаких конденсаторов в нагрузке-это Вы знаете думаю.
Шунт на 10 А,75 мв, если будет слишком сильно дергать двигатель(удары),это опасно для ключей,они ампер 100,больше вряд ли потянут,а этот шунт по расчетам может дать до 130А,возможно его нужно будет подточить,т.е увеличить сопротивление,ну и следить надо за температурой радиаторов  на ключах и диоде.
Дс 3.6 пробуйте с этим шунтом,который сейчас-потом увидите нужно другой или нет.
Спасибо за поздравления. Касательно напряжения на выходе. На видео я к сожалению ничего не мерил, кроме напряжения на нагрузке, но показания некоректны из-за слабого контакта с землей. Фактически надо все перемерить, включая ток в нагрузке. Тем самым можно проверить падения напряжения на шунте. Напряжение на входе не совсем корректно сравнивать с напряжением затвора. Надо смотреть напряжение на выходе кренки.  Может все нормально работает. Перепроверю наверно только после праздников. Шунт я делал из нихромовой проволки 0,4 мм. Собрал пучок из 25 шт по 3 см, в расчет брал сопротивление 0,01 Ома. Вообще ограничение должно сработать на 100 а, если не ошибаюсь.
А конденсатор я собираюсь подключать по схеме licc, м-у выводами батареи. В таком случае насколько критично отсутствие дросселя?

владимиррр

#257
Цитата: sykt от 19 Фев. 2016 в 21:45
Обнаружил странное включение стабилитрона КС156А. Это с какой целью сделано?

Если проседает напряжение на управлении 12-15 вольт,это опасно для ключей.Поэтому к 11 вольтам ток ключей уменьшается до 0.Стабилитрон для подбора этого порога.
Сделал так,т.к. на верняка будут питать управляющую часть контроллера от бортового аккумулятора 12 вольт,а там частенько оно проседает.В этом случае еще не помешает хороший фильтр-питание бортовое на автомобилях довольно грязное идут помехи от других потребителей.
Еще раз напомню.что эта схема-регулятор напряжения.Особенности ее настройки описывались ранее.Мы разбирали работу регулятора тока,он проще в настройке.
ЭЛЕКТРОМОБИЛЬ.ВСЕ СХЕМЫ НА 33 Странице темы:
https://electrotransport.ru/index.php?topic=18638.576#topmsg

владимиррр

#258
Цитата: Stelsrider от 19 Фев. 2016 в 23:03
Цитата: владимиррр от 19 Фев. 2016 в 16:56
Спасибо за поздравления. Касательно напряжения на выходе. На видео я к сожалению ничего не мерил, кроме напряжения на нагрузке, но показания некоректны из-за слабого контакта с землей. Фактически надо все перемерить, включая ток в нагрузке. Тем самым можно проверить падения напряжения на шунте. Напряжение на входе не совсем корректно сравнивать с напряжением затвора. Надо смотреть напряжение на выходе кренки.  Может все нормально работает. Перепроверю наверно только после праздников. Шунт я делал из нихромовой проволки 0,4 мм. Собрал пучок из 25 шт по 3 см, в расчет брал сопротивление 0,01 Ома. Вообще ограничение должно сработать на 100 а, если не ошибаюсь.
А конденсатор я собираюсь подключать по схеме licc, м-у выводами батареи. В таком случае насколько критично отсутствие дросселя?
Пожалуй шунт,если он 0.01 ома,уже в самый раз для этих транзисторов.Уменьшать его в крайнем случае,осторожно.
Дроссель и конденсатор защищают ключи от КЗ в нагрузке,виткачей,искрений в щетках,провода могут быть уже любой длинны до двигателя.
С дросселем ключи могут накрыться только из-за неправильно настроенного  токоограничения на перегрузку.Без дросселя добавляется еще масса причин,которые я перечислил.Не забывайте,что от перегруза горят щетки,коллектор,ухудшается контакт  в двигателе-это хорошая причина вылета ключей.От перегруза не защитится-это нормальное явление для электромобиля,значит нужны защиты от этого.

ЭЛЕКТРОМОБИЛЬ.ВСЕ СХЕМЫ НА 33 Странице темы:
https://electrotransport.ru/index.php?topic=18638.576#topmsg

sykt

Цитата: владимиррр от 20 Фев. 2016 в 06:13

Если проседает напряжение на управлении 12-15 вольт,это опасно для ключей.Поэтому к 11 вольтам ток ключей уменьшается до 0.Стабилитрон для подбора этого порога (при увеличении питания желательно брать стабилитрон с повышенным напряжением к 15 вольтам-возможно уже будет кс 162,кс 182).
1. Может быть надежней с предсказуемым поведением сделать стабилизатор напряжения питания управляющей части схемы.
К примеру застабилизировать на 9 вольтах. Напряжение управления затворами транзисторов от 5 вольт до 12 в., поэтому 9 вольт вполне хватит.

2. Вы ведете речь о регуляторе напряжения. Упоминаете режим управления током. Насколько я понимаю, это ШИМ-регулятор, тут не имеет значения термин регулятор тока (напряжения), ШИМ он и есть ШИМ. Я наверняка что-то не так понял, поясните.
Сайт популяризации технического творчества: http://samodelkin.komi.ru/index1.html

владимиррр

#260
Цитата: sykt от 20 Фев. 2016 в 21:25
Цитата: владимиррр от 20 Фев. 2016 в 06:13

Если проседает напряжение на управлении 12-15 вольт,это опасно для ключей.Поэтому к 11 вольтам ток ключей уменьшается до 0.Стабилитрон для подбора этого порога (при увеличении питания желательно брать стабилитрон с повышенным напряжением к 15 вольтам-возможно уже будет кс 162,кс 182).
1. Может быть надежней с предсказуемым поведением сделать стабилизатор напряжения питания управляющей части схемы.
К примеру застабилизировать на 9 вольтах. Напряжение управления затворами транзисторов от 5 вольт до 12 в., поэтому 9 вольт вполне хватит.

2. Вы ведете речь о регуляторе напряжения. Упоминаете режим управления током. Насколько я понимаю, это ШИМ-регулятор, тут не имеет значения термин регулятор тока (напряжения), ШИМ он и есть ШИМ. Я наверняка что-то не так понял, поясните.

1.Обычно номинал напряжения 10 вольт.Если учесть около 1 вольта падение в усилителе повторителе,лучше меньше 11 вольт не опускаться.
2.Регулятор напряжения:напряжение на выходе пропорционально газу,если его не ограничивает обратная связь по току.
Регулятор тока:ток двигателя пропорционален заданию (газу).Т.е управляем непосредственно моментом двигателя.
Сколько зададите -столько и будет в нагрузке,даже при КЗ.Поэтому верхний предел должен быть такой,чтобы ключи выдерживали.
ЭЛЕКТРОМОБИЛЬ.ВСЕ СХЕМЫ НА 33 Странице темы:
https://electrotransport.ru/index.php?topic=18638.576#topmsg

владимиррр

#261
Зарядное с БМС.(а может правильней без БМС,с функцией выравнивания ячеек? :-).Такого типа не попадалось.поэтому предлагаю обсудить.
При зарядке лития КПД из-за диодов выпрямителей снижается.А вот с балансированием все вроде должно получиться.К тому же можно сделать зарядку батареи без выравнивания ,а потом в конце "добить" батарею с выравниванием.
Если переключать число витков в первичке-можно любые ячейки заряжать и балансировать
Если не отговорите буду делать на 8S,24 вольта(у меня батарея блоками)


ЭЛЕКТРОМОБИЛЬ.ВСЕ СХЕМЫ НА 33 Странице темы:
https://electrotransport.ru/index.php?topic=18638.576#topmsg

Rus25

Бмс нужна  или балансиры. Либо делать зарядку отдельно на каждую ячейку.Или с вольтметром сидеть пока заряжается .Вы не сможете идеально собрать трансформатор и подобрать все диоды.

владимиррр

#263
Цитата: Rus25 от 21 Фев. 2016 в 13:04
Бмс нужна  или балансиры. Либо делать зарядку отдельно на каждую ячейку.Или с вольтметром сидеть пока заряжается .Вы не сможете идеально собрать трансформатор и подобрать все диоды.
Трансформатор можно.Трансформатор лежит прямо на плате,концы обмоток впаивать прямо в плату,витков там мах 5 на каждую ячейку.Можно уместить все обмотки в один слой,разбега не должно быть.Если обмоток много можно склеить,сделать удлинненную форму,чтобы был один слой,так точнее.Токи ,на зарядку в конце и одновременно выравнивание,большие не нужны,А уж диоды не должны дать большого разбега,  и подобрать можно.Пробовал сделать две обмотки по одному витку,напряжения идеально равны,нагрузку хорошо держат,подсадка показалась небольшой от нагрузки.Склоняюсь к тому,чтобы поработать с этой "БМС".
ЭЛЕКТРОМОБИЛЬ.ВСЕ СХЕМЫ НА 33 Странице темы:
https://electrotransport.ru/index.php?topic=18638.576#topmsg

Rus25

Без контроля напряжения на каждой ячейке вы убьёте батарею. Даже если напряжение хх будет одинаково ,под нагрузкой будет разница  больше 0.2 вольта . Вариант уже испытан и годиться только для свинцовых акб.

владимиррр

#265
Цитата: Rus25 от 21 Фев. 2016 в 16:42
Без контроля напряжения на каждой ячейке вы убьёте батарею. Даже если напряжение хх будет одинаково ,под нагрузкой будет разница  больше 0.2 вольта . Вариант уже испытан и годиться только для свинцовых акб.
Я слышал,что обсуждалось,кем,где когда пока нет информации.А интересно было бы,как глубоко.
Здесь с такой системой зарядки куча алгоритмов,вплоть до постоянно действующей,малоточной системы выравнивания,кроме основной зарядки.У меня,кстати,и зарядка такая,особенно в конце зарядки.
ЭЛЕКТРОМОБИЛЬ.ВСЕ СХЕМЫ НА 33 Странице темы:
https://electrotransport.ru/index.php?topic=18638.576#topmsg

владимиррр

#266
Цитата: Rus25 от 21 Фев. 2016 в 16:42
Без контроля напряжения на каждой ячейке вы убьёте батарею. Даже если напряжение хх будет одинаково ,под нагрузкой будет разница  больше 0.2 вольта . Вариант уже испытан и годиться только для свинцовых акб.
Согласен,что индикация ячеек не помешает,а уж с остальным будет справляться система автоматически,уж позабочусь об этом.
Ячейку,которая пудрит надо отдельно по тренировать,можно это делать в составе батареи.Если уж не помогает избавляться от неё.
Главное,что ответ я получил,что эта система работоспособна.Быстро не получиться с ней,но двигаться в этом направлении буду.Пока будет 8s,24 вольта.С другого сайта,тоже согласны с этим,ну над качеством работы тоже сомнения.
ЭЛЕКТРОМОБИЛЬ.ВСЕ СХЕМЫ НА 33 Странице темы:
https://electrotransport.ru/index.php?topic=18638.576#topmsg

владимиррр

Тут в этом направлении делали шаги со свинцом,хотят перейти на литий.Схема та же.
http://electroavtosam.com.ua/forums/viewtopic.php?f=35&t=620&start=15
ЭЛЕКТРОМОБИЛЬ.ВСЕ СХЕМЫ НА 33 Странице темы:
https://electrotransport.ru/index.php?topic=18638.576#topmsg

Slavemaster

[user]владимиррр[/user], и на нашем форуме предлагали подобное устройство, только там не обошлось все же без платки точного контроля напряжения.
Ну хотя бы простой балансир нужен.

владимиррр

#269
Цитата: Slavemaster от 22 Фев. 2016 в 11:39
[user]владимиррр[/user], и на нашем форуме предлагали подобное устройство, только там не обошлось все же без платки точного контроля напряжения.
Ну хотя бы простой балансир нужен.
По теме информации прочитал достаточно.Жаль,что зарядка из-за потерь в диодах, нецелесообразно,это было очевидно сразу,поэтому остаётся добивка батареи на окончательной стадии (зарядка малыми токами с выравниванием), и ещё выравнивание принудительное в критических ситуациях,возможно даже подзарядка ещё от батареи бортовой (с выравниванием),у меня такая возможность есть благодаря наличию преобразователя зарядки от солнца.В этом сезоне добавиться литиевая батарея на солнечную батарею  14.8 вольта 20 а/час,уже готова к установке.Практически готова и тяговая батарея  25 а/час 72 вольта ,с народными котлетами считаю.Свинец уберется.Пора бороться с разбегом ячеек,этот вариант кажется наиболее приемлемым.
Есть возможность форсированного выравнивания:во время движения,например,при перегрузках увеличивать ток выравнивания ,тогда при выравнивании сильные ячейки будут помогать слабым,чем больше просадка в ячейке,тем больше току пойдёт на её подзарядку.
Есть информация по выравниванию свинца в движении и на стоянках,пробег значительно увеличивался.
С диодами не все так плохо,поступила информация,что диоды шоттки есть,дают 9а с падением напряжения на диодах 0.42 вольта.Уже можно форсировать выравнивание на перегрузках,чтобы сильные ячейки помогали слабым (просевшим).Возможно,при небольшой ёмкости тяговой,зарядку можно вести полностью с выравниванием,с небольшими потерями.Падение напряжения на диодах будет уже 0,2-0,3 вольта на ячейку,исходя из характеристик диодов.
ЭЛЕКТРОМОБИЛЬ.ВСЕ СХЕМЫ НА 33 Странице темы:
https://electrotransport.ru/index.php?topic=18638.576#topmsg